Where can I see my Equipment’s temp data on a graph?
This article details how to see temperature data by equipment and location on the dashboard.
The web app provides a couple options to see temperature data visualized on a graph:
- If you’d like to see data for a specific Equipment, please:
-
Go to the Equipment Screen using the menu on the left side of the screen.
-
Use the Equipment table to find the Equipment you want to view.
-

-
-
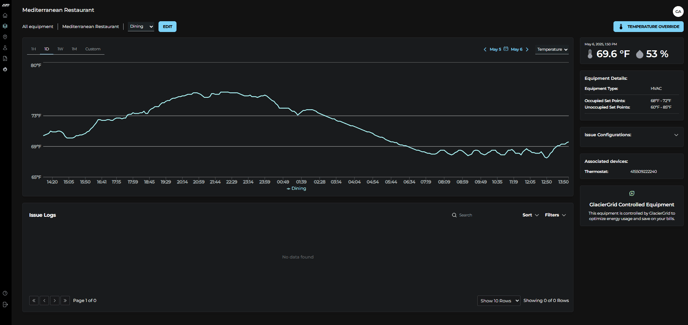
Click the row for that Equipment to access the Equipment Details screen.
-
Review the temperature data on the graph
-

- If you’d like to see data for all Equipment at a specific Location, please:
-
-
Go to the Locations Screen using the menu on the left side of the screen.
-
Use the Locations table to find the Location you want to view.
-

-
-
Click the row for that Location to access the Location Details screen.
-

-
-
Review the temperature data on the graph
-
✅ Tips:
-
If you manage a large portfolio, use the search and filter features to refine table results and find what you’re looking for in just a few clicks.
-
Use the Time Filter to adjust the date/time range for the data shown on the graph.
-
On the Location Details screen, click the Equipment Names in the Legend to determine what appears on the graph.