This article explains how to create, edit, and manage issues and alerts.
Creating an Issue
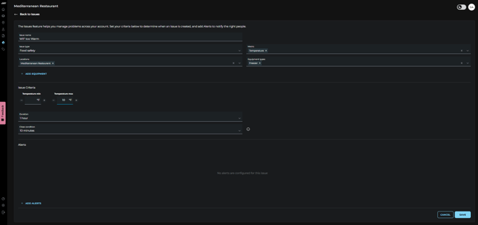
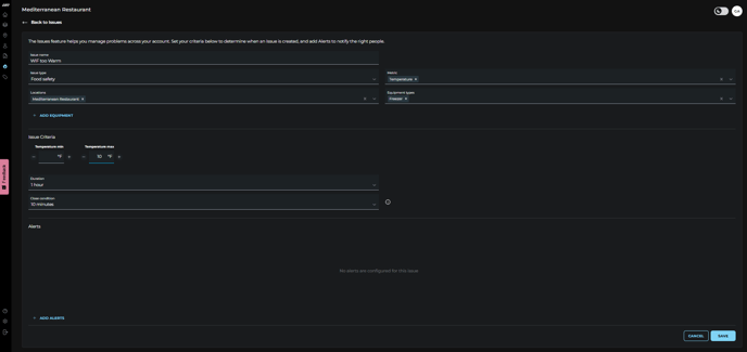
The Issues Configs tab allows you to edit existing issues or create new ones for new equipment or new locations. This is where you define what conditions should trigger an issue and how it's tracked.
- 
Go to the Issues screen using the left side panel menu 
- 
Go to the “Issue Configs” tab in the Issues screen and click the + ADD NEW button. 

- 
- Fill in the following fields:
- Issue Name: Give the issue a descriptive name (e.g., Freezer too warm).
- Issue Type: Select from Comfort, Food Safety, Connectivity, Energy, or Mechanical.
- Metric: Choose the data metric the issue will monitor (e.g., Temperature, Humidity, Connectivity, Energy (kw) or Poor Air Supply Temp. depending on the issue).
- Locations: Select one or more locations where this issue applies. If you’d prefer not to create an Issue at the location level, you can instead use the optional Equipment selector to configure the issue for one or multiple specific pieces of equipment.
- Under Issue Criteria:
- Duration: Set how long the condition must persist before the issue is created.
- Close Condition: Choose the criteria that must be met to resolve and close the issue
 
 
 
- Fill in the following fields:

- Since alerts are nested within issues, you’ll need to either add a new issue or edit an existing one before you can create an alert. Adding alerts is optional. Users can create an issue without setting any alerts. This allows for silent monitoring—no notifications will be sent, but the issue will still appear as active on the dashboard.
- To create an alert, follow the steps below:
Note: Issues can be disabled using the toggle switch located in the upper-left corner of each issue.
The ability to configure Issues is currently exclusive to the Web Dashboard. Support for this feature on our mobile app is in development and will be available in a future update.
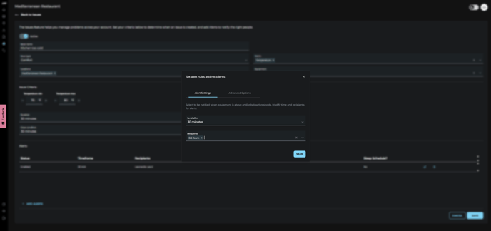
Creating a Nested Alert
To create an alert, follow these steps:
- 
Click Add Alert at the bottom of the issue. 
- 
Set the time parameters for when the alert should trigger. 
- 
Select who to notify. 
- 
Alert Tiering: You can add multiple alerts for different team members. The alert tiering ensures that the right people are notified at the right time, making it easy to escalate alerts. 
- Click Save to activate the alert.

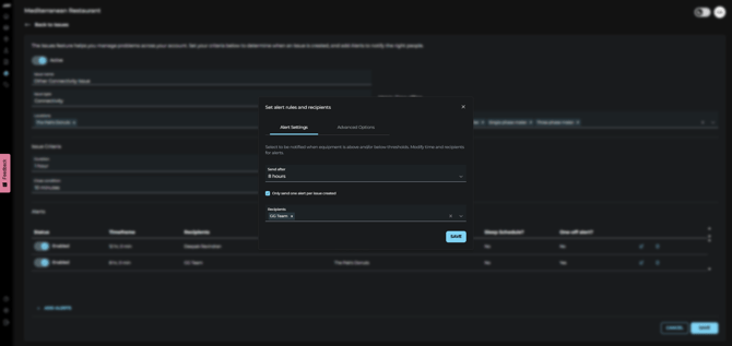
Note: You can silence alerts for specific periods using the Alert Sleep Schedule. Learn how to configure a sleep schedule.
Editing Alert or Issue
The web app provides a couple options to edit an existing Issue/Alert:
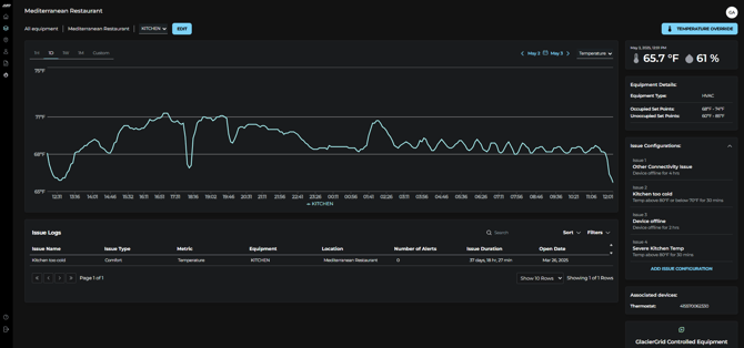
From the Equipment Details Screen
- 
Go to the Equipment screen using the menu on the left side of the page. 
- 
Use the Equipment Table to find the Equipment that has the Issue/Alert you want to edit. 
- 
Click on that row to access the Equipment Details Screen. 
- 
On the right side of the page, expand the Issue Configurations dropdown. 

- 
Click on the Issue Configuration that contains the Issue/Alert you want to edit. 
- 
Implement your desired edits. 
- 
Click the blue Save button in the bottom right corner of the screen. 

From the Issues Screen
- 
Go to the Issues screen using the menu on the left side of the page. 
- 
Click on the Issue Configs tab. 
- 
Use the Issue Configurations table to find the Issue you want to edit. 
- On the right-hand side of the issue row, click the overflow, and select edit.
✅ Tip: If you manage a large portfolio, use the search and filter features to refine table results and find what you’re looking for in just a few clicks.

- 
You will be taken to the Issue Configuration screen. 
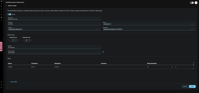
- From here, you can change the issues:
- Name
- Type
- Metric
- Locations
- Criteria (duration, close condition)
- To Edit an Alerts: 
- Click the pencil edit icon for the Nested Alert you wish to edit
- Implement desired edits, you will be able to update the recipients and adjust the alert trigger time, and the advanced options (e.g., location, notification methods, and sleep schedule.
- Click the blue Save button.
 
 
- Click Save to ensure all changes are applied to the issue and alerts.

- 
- To Delete an Alert:
- Click the trash icon next to the alert you want to remove.
- Confirm the deletion.
 
 
- To Delete an Alert:
Note: You can silence alerts for specific periods using the Alert Sleep Schedule. Learn how to configure a sleep schedule.
Note: Issues can be disabled using the toggle switch located in the upper-left corner of each issue.
Note: If you receive errors while attempting to create a new alert, verify the related issue is correctly set up in the Issue Configs tab of the web dashboard. In order to be able to create alerts using the mobile app, you must configure the related Issue first.
If you run into any issues trying to create or edit your issues and alerts, please contact support@glaciergrid.com for assistance.
