How do I change when I receive alerts?
Alerts can be customized based on temperature thresholds. This article will explain how to set thresholds on your alerts so you can manage the number of alerts you receive.
GlacierGrid's new Issues feature provides a more intelligent and structured way to manage potential problems with your equipment. Instead of individual alerts, Issues creates a 1:1 relationship between a real-world problem (like a temperature going out of range) and what you see in the GlacierGrid web app.
Alerts, which notify specific recipients, are now configured within these parent Issues. You can customize when these nested alerts are triggered by adjusting the maximum and minimum thresholds defined in the Issue Configuration. This is particularly useful for fine-tuning notifications and avoiding alert fatigue. This guide will explain how alert thresholds work within the new Issues framework.
How does GlacierGrid know when to send me alerts?
GlacierGrid's alerting system, now integrated within the Issues framework, relies on carefully configured temperature and humidity thresholds defined in the Issue Configuration. We've enhanced our alerting logic (as of January 2025) to be even more effective. The system now considers trend data and can trigger alerts even with minor data gaps, aiming to prevent missed alerts and provide greater confidence in your threshold settings.
If you have any further questions on how our alerting logic works, please don't hesitate to reach out to our support team.
Temporarily silence alerts with Sleep Schedules
In addition to setting thresholds for when alerts trigger, GlacierGrid allows you to temporarily silence alerts during specific days and times using the new Alert Sleep Schedule feature. This is helpful during routine maintenance, inventory deliveries, units turned off during non-operating hours, or other times when temporary fluctuations are expected and alerts aren't needed. Learn how to configure a sleep schedule.
GlacierGrid Mobile App
- Login to your GlacierGrid app on your mobile device.
- Search the equipment name in the search bar and select it when it populates.
- Click on the three dots in the top right corner of the equipment details page.

- Select Edit Equipment from the drop down menu.

- Edit the maximum temperature threshold. You may also adjust the minimum temperature threshold and the min/max humidity thresholds as needed.
- Note: If you are unsure of what your thresholds should be, you can select the Use Recommendation button.
-
The Recommended values are calculated based on your selected equipment & health code standards. The minimum and maximum thresholds take into account expected temperature fluctuations to ensure that alerts are only sent out to you when needed.

- Once you have finished, click Save in the top right corner before navigating away.
- Confirm that your new alert thresholds are now in place.
Glacier Grid Web App
-
Go to the Issues screen using the menu on the left side of the page.
-
Click on the Issue Configs tab.
-
Use the Issue Configurations table to find the Issue you want to edit.
- On the right-hand side of the issue row, click the overflow and select Edit.

-
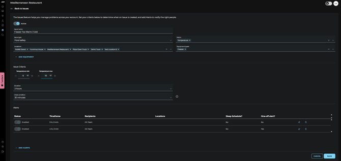
You will be taken to the Issue Configuration screen.
- Edit the maximum temperature threshold. You may also adjust the minimum temperature threshold and the min/max humidity thresholds as needed.
-

When you are done, make sure to scroll down to the bottom of the page and click Save before navigating away.
- Confirm that your new alert thresholds are now in place.
Optional: Enable Only send one alert per issue created if you want to receive a single notification.
If you run into any issues changing your Alert thresholds, please reach out to support@glaciergrid.com for assistance.